Relatórios e insights
Saiba como visualizar os relatórios do BrazeAI Decisioning Studio™ na Braze, para que você possa entender como as decisões baseadas em IA afetam suas campanhas. Desde as métricas de desempenho até a integridade dos dados e as alterações no sistema, esses relatórios ajudam você a entender os resultados, solucionar problemas e tomar decisões informadas com confiança.
Pré-requisitos
Antes de poder visualizar os relatórios do Decisioning Studio no Braze, você precisará:
- Ter um contrato ativo para a Braze e o BrazeAI Decisioning Studio™.
- Entrar em contato com seu CSM para habilitar o BrazeAI Decisioning Studio™ para você.
- Ter um agente do BrazeAI Decisioning Studio™ ativo.
Visualização de relatórios
Para visualizar as métricas de um agente do Decisioning Studio no Braze, acesse IA Decisioning > BrazeAI Decisioning Studio™ e, em seguida, selecione um agente.

Aqui, você pode visualizar relatórios como desempenho, insights, diagnósticos e linhas do tempo. Para saber mais, consulte Relatórios disponíveis.
Alteração de datas de relatórios
Após abrir um relatório, você pode alterar o intervalo de datas selecionando uma nova data inicial e final no menu suspenso do calendário.

Você também pode definir uma data de início padrão ou escolher datas a serem sempre excluídas. As datas excluídas serão filtradas de todos os relatórios desse agente.
Para definir ou excluir datas, selecione Settings e, em seguida, altere a data padrão ou exclua as datas conforme necessário.

Relatórios disponíveis
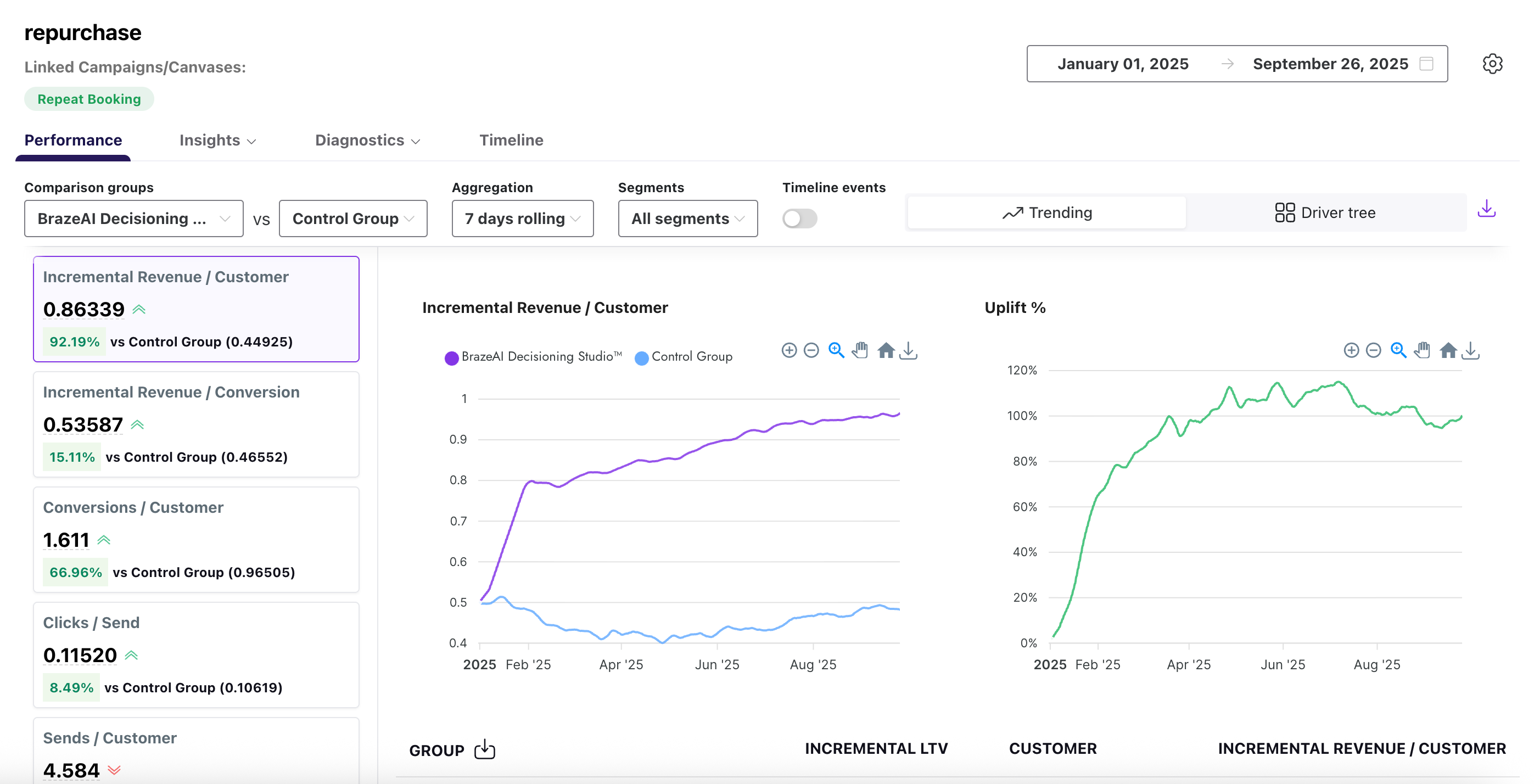
Performance
O relatório de performance oferece métricas de agente de alto nível que comparam grupos de tratamento (do Braze) a um ou mais grupos de controle (como receita). Ele permite duas visões diferentes: Tendências e Driver Tree.
Por padrão, o relatório usa a visualização Tendências, que compara o desempenho do BrazeAI™ ao longo do tempo em relação aos seus grupos de controle e acompanha a evolução do aumento.

Como alternativa, você pode selecionar Driver Tree para visualizar como os principais drivers de valor estão vinculados às métricas de destino e entender melhor a relação entre eles.

Para comparar o desempenho entre dois grupos, use os menus suspensos para selecionar os critérios de comparação desejados. Consulte a tabela a seguir para saber mais:
| Campo | Descrição |
|---|---|
| Grupos de comparação | Os grupos que você deseja comparar em seu relatório. |
| Agregação | A forma como o relatório agrupa os dados, como totais, médias ou porcentagens. |
| Segmentos | Os segmentos de público-alvo que você criou na Braze. |
| Eventos da linha do tempo | Os eventos específicos mostrados ao longo do tempo, como envios de mensagens, aberturas ou conversões. |
Insights
Os insights mostram como são geradas as várias opções de recomendação em seu banco de ações, como a seleção de blocos. Há dois relatórios de insights diferentes: Preferências do agente e SHAPs.
O relatório de preferências do agente ajuda a identificar tendências sazonais e a avaliar a relevância das opções no banco de ações, orientando decisões informadas para atualizações.

Consulte a tabela a seguir para saber mais sobre esse relatório:
| Campo | Descrição |
|---|---|
| Dimensão | O atributo usado para organizar os resultados, como canal, campanha ou plataforma. |
| Grupo de comparação | Os grupos que você deseja comparar em seu relatório. Você pode selecionar vários grupos de comparação. |
| Parâmetro | A métrica aplicada a esse atributo, como aberturas, cliques ou taxa de conversão. |
| Segmento | O segmento de público-alvo que você criou na Braze. |
| Opção | A opção de recomendação específica selecionada no banco de ações. |
| Descrição | Uma breve explicação do que a opção representa. |
| Número de vezes escolhido | A contagem total da frequência com que a opção foi selecionada. |
| % do tempo escolhido | A porcentagem do total de seleções em que essa opção foi escolhida. |
O relatório SHAPs usa o modelo Shapley Additive exPlanations (SHAP) para ajudá-lo a quantificar como cada recurso ou variável contribui para o seu agente de recomendação. Cada ponto no gráfico representa um SHAP e a distribuição dos pontos representa uma noção geral do impacto direcional de um recurso.

Diagnóstico
O relatório de diagnóstico contém dois tipos diferentes de relatório: De saída e de entrada.
O relatório de diagnóstico de saída mostra o volume diário de recomendações geradas e ativadas em seus públicos. Use-o para identificar problemas de entrega, rastrear picos ou quedas nas ativações e confirmar se as mensagens estão chegando aos grupos certos conforme o esperado.

O relatório de diagnóstico de entrada monitora a integridade de seus feeds de dados no BrazeAI™. Ele rastreia detalhes como contagens de arquivos, tamanhos e volumes de linhas para cada ativo, ajudando-o a confirmar que os dados estão fluindo conforme o esperado e a solucionar problemas antes que eles afetem seus agentes ou campanhas.
Use o menu suspenso para selecionar diferentes métricas de gráfico, como tamanho médio de arquivo ou contagem de arquivos.

Consulte a tabela a seguir para saber mais sobre cada métrica no relatório de entrada:
| Campo | Descrição |
|---|---|
| Ativo de dados | O nome do conjunto de dados ou arquivo entregue. |
| Data | A data em que os dados foram recebidos. |
| Último prazo de entrega | A hora mais recente em que os dados foram entregues. |
| Contagem de arquivos | O número total de arquivos recebidos. |
| Tamanho máximo do arquivo (MBs) | O tamanho do maior arquivo recebido, em megabytes. |
| Tamanho médio do arquivo (MBs) | O tamanho médio de todos os arquivos recebidos, em megabytes. |
| Contagem de linhas do arquivo | O número total de linhas contidas nos arquivos entregues. |
Linha do tempo
O relatório de linha do tempo fornece um registro visual dos principais eventos juntamente com as métricas de desempenho. Esses eventos incluem execuções de agentes, alterações de configuração, atualizações de guardrail e muito mais. As anotações são exibidas diretamente nos gráficos de elevação e em uma guia de linha do tempo dedicada, oferecendo contexto instantâneo para mudanças nos resultados sem a necessidade de rastrear alterações históricas.

Para comparar o desempenho entre dois grupos, use os menus suspensos para selecionar os critérios de comparação desejados. Consulte a tabela a seguir para saber mais:
| Campo | Descrição |
|---|---|
| Data | A data em que o evento ocorreu. |
| Tipo | A categoria do evento, como atualização do sistema, execução do agente ou alteração de configuração. |
| Rótulo | O nome ou identificador dado ao evento. |
| Informações | Informações adicionais que descrevem o evento. |
| Visível em gráficos | Indica se o evento é exibido em gráficos relacionados. |
Editar esta página no GitHub