보고서 및 통찰력
AI 기반 의사 결정이 캠페인에 어떤 영향을 미치는지 파악하기 위해 BrazeAI Decisioning Studio™ 보고서를 보는 방법을 알아보세요. 성과 측정기준부터 데이터 상태 및 시스템 변경 사항까지, 이러한 보고서를 통해 결과를 이해하고, 문제를 해결하고, 리스크 없이 정보에 입각한 의사 결정을 내릴 수 있습니다.
필수 조건
Braze에서 Decisioning Studio 보고서를 보려면 다음을 수행해야 합니다:
- Braze 및 BrazeAI Decisioning Studio™에 대한 활성 계약을 체결합니다.
- 고객 성공 매니저에게 연락하여 사용자를 대신해 BrazeAI Decisioning Studio™를 활성화합니다.
- 실시간 BrazeAI Decisioning Studio™ 에이전트를 구축합니다.
보고서 보기
Braze에서 Decisioning Studio 에이전트의 메트릭을 보려면 AI Decisioning > BrazeAI Decisioning Studio™로 이동한 다음 에이전트를 선택하십시오.

여기에서 성과, 인사이트, 진단 및 타임라인과 같은 보고서를 볼 수 있습니다. 자세한 내용은 사용 가능한 보고서를 참조하세요.
보고서 날짜 변경
보고서를 연 후 캘린더 드롭다운에서 새 시작 날짜와 종료 날짜를 선택하여 날짜 범위를 변경할 수 있습니다.

기본 시작 날짜를 설정하거나 항상 제외할 날짜를 선택할 수도 있습니다. 제외된 날짜는 해당 에이전트에 대한 모든 보고서에서 필터링됩니다.
날짜를 설정하거나 제외하려면 설정을 선택한 다음 필요에 따라 기본값을 변경하거나 날짜를 제외합니다.

사용 가능한 보고서
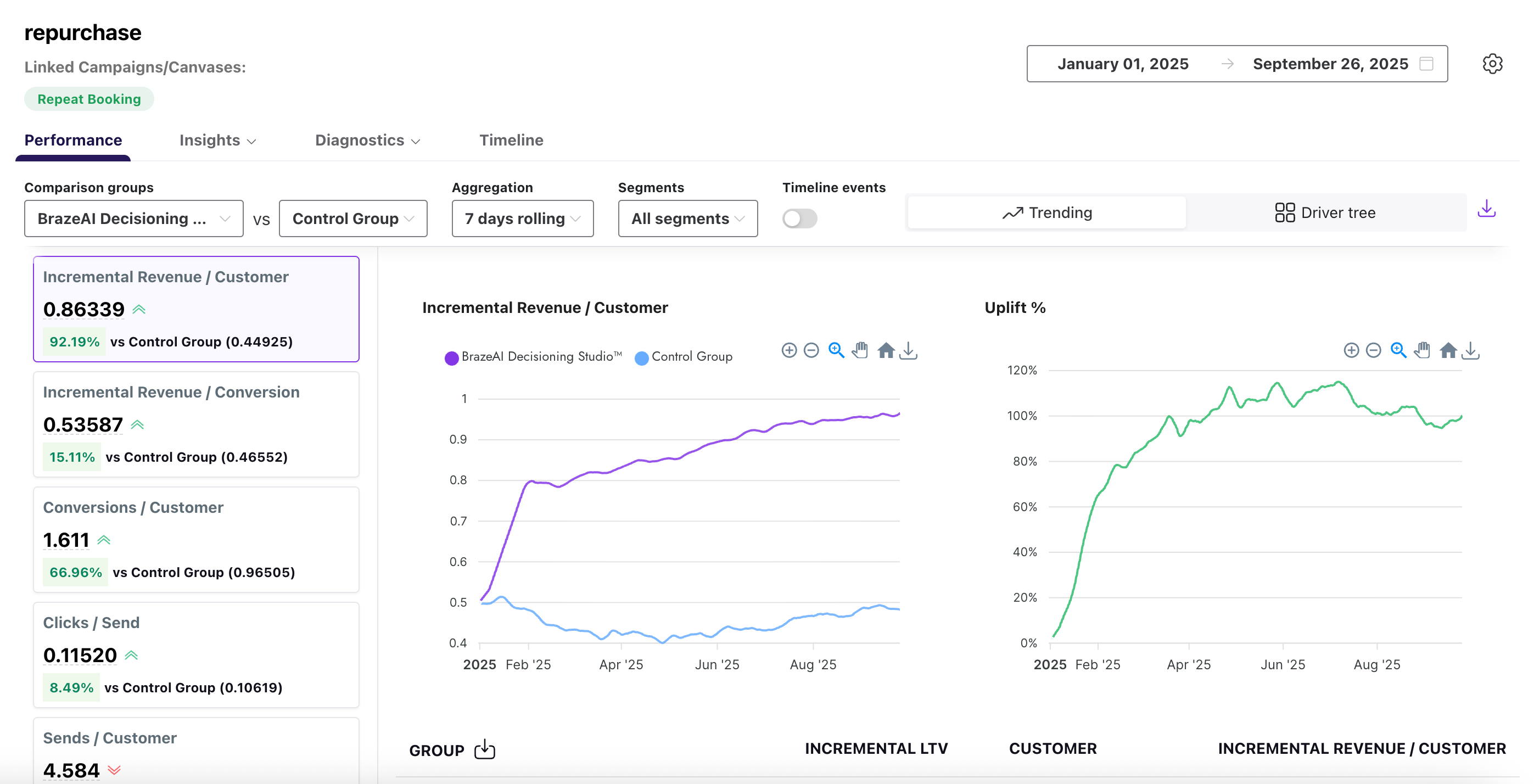
성과
성능 보고서는 치료 그룹(Braze에서)과 하나 이상의 대조군(예: 매출)을 비교하는 고급 에이전트 메트릭을 제공합니다. 여기서는 추세 및 드라이버 트리라는 두 가지 보기를 지원합니다.
기본적으로 이 보고서는 시간 경과에 따른 BrazeAI™의 성과를 대조군과 비교하고 상승도 변화를 추적하는 추세 보기를 사용합니다.

또는 드라이버 트리를 선택하여 주요 값 드라이버가 목표 측정기준에 어떻게 부합하는지 확인하여 이들 간의 관계를 보다 효과적으로 이해할 수 있습니다.

두 그룹 간의 성과를 비교하려면 드롭다운을 사용하여 원하는 비교 기준을 선택합니다. 자세한 내용은 다음 표를 참조하세요:.
| 필드 | 설명 |
|---|---|
| 비교군 | 보고서에서 비교하려는 그룹입니다. |
| 집계 | 보고서에서 합계, 평균 또는 백분율과 같은 데이터를 그룹화하는 방식입니다. |
| 세그먼트 | Braze에서 생성한 오디언스 세그먼트입니다. |
| 타임라인 이벤트 | 메시지 전송, 열람 또는 전환과 같은 특정 이벤트가 시간에 따라 표시됩니다. |
인사이트
통찰력은 작업 은행의 다양한 추천 옵션이 어떻게 생성되는지를 보여줍니다, 예를 들어 블록 선택과 같은. 두 가지 다른 통찰력 보고서가 있습니다: 에이전트 기본 설정 및 SHAP라는 두 가지 인사이트 보고서가 있습니다.
에이전트 기본 설정 보고서에서는 계절별 트렌드를 파악하고 액션 뱅크에서 선택한 항목의 연관성을 평가하여 정보에 입각한 업데이트 결정을 내릴 수 있습니다.

이 보고서에 대한 자세한 내용은 다음 표를 참조하세요.
| 필드 | 설명 |
|---|---|
| 차원 | 채널, 캠페인, 플랫폼 등 결과를 구성하는 데 사용되는 속성입니다. |
| 비교군 | 보고서에서 비교하려는 그룹입니다. 여러 비교 그룹을 선택할 수 있습니다. |
| 매개변수 | 열람율, 클릭률, 전환율 등 해당 속성에 적용된 측정기준입니다. |
| 세그먼트 | Braze에서 생성한 오디언스 세그먼트입니다. |
| 옵션 | 액션 뱅크에서 선택한 특정 추천 옵션입니다. |
| 설명 | 해당 옵션이 무엇을 나타내는지에 대한 간단한 설명입니다. |
| 선택 횟수 | 옵션이 선택된 총 횟수입니다. |
| 선택한 시간의 비율 | 이 옵션이 선택된 전체 선택 항목의 백분율입니다. |
SHAPs 보고서는 Shapley Additive exPlanations (SHAP) 모델을 사용하여 각 기능 또는 변수가 추천 에이전트에 어떻게 기여하는지를 정량화하는 데 도움을 줍니다. 차트의 각 점은 하나의 SHAP를 나타내며, 점의 분포는 피처의 방향성 영향을 전반적으로 나타냅니다.

진단
진단 보고서에는 아웃바운드와 인바운드라는 두 가지 보고서 유형이 있습니다.
아웃바운드 진단 보고서에는 오디언스 전반에서 생성되고 활성화된 일일 추천의 양이 표시됩니다. 이를 사용하여 전달 문제를 발견하고, 활성화의 급증 또는 감소를 추적하고, 메시징이 예상대로 올바른 그룹에 도달하고 있는지 확인합니다.

인바운드 진단 보고서는 BrazeAI™로 전송되는 데이터 피드의 상태를 모니터링합니다. 파일 수, 크기 및 각 자산에 대한 행 볼륨과 같은 세부 정보를 추적하여 데이터가 예상대로 흐르고 있는지 확인하고 에이전트나 캠페인에 영향을 미치기 전에 문제를 해결하는 데 도움을 줍니다.
드롭다운을 사용하여 평균 파일 크기 또는 파일 수와 같은 다양한 차트 측정기준을 선택할 수 있습니다.

인바운드 보고서의 각 측정기준에 대한 자세한 내용은 다음 표를 참조하세요.
| 필드 | 설명 |
|---|---|
| 데이터 자산 | 전달된 데이터 세트 또는 파일의 이름입니다. |
| 날짜 | 데이터를 수신한 날짜입니다. |
| 마지막 전송 시간 | 가장 최근에 데이터가 전송된 시간입니다. |
| 파일 수 | 수신된 총 파일 수입니다. |
| 최대 파일 크기(MB) | 수신된 가장 큰 파일의 크기(메가바이트)입니다. |
| 평균 파일 크기(MB) | 수신된 모든 파일의 평균 크기(메가바이트)입니다. |
| 파일 행 수 | 전송된 파일에 포함된 총 행 수입니다. |
타임라인
타임라인 보고서는 성과 측정기준과 함께 주요 이벤트에 대한 시각적 기록을 제공합니다. 이 이벤트에는 에이전트 실행, 구성 변경, 가드레일 업데이트 등이 포함됩니다. 상승도 차트와 전용 타임라인 탭에 주석이 바로 표시되므로, 과거 변경 사항을 추적할 필요 없이 결과의 변화에 대한 즉각적인 컨텍스트를 확인할 수 있습니다.

두 그룹 간의 성과를 비교하려면 드롭다운을 사용하여 원하는 비교 기준을 선택합니다. 자세한 내용은 다음 표를 참조하세요:.
| 필드 | 설명 |
|---|---|
| 날짜 | 이벤트가 발생한 날짜입니다. |
| 유형 | 시스템 업데이트, 에이전트 실행 또는 구성 변경과 같은 이벤트의 범주입니다. |
| 라벨 | 이벤트에 부여된 이름 또는 식별자입니다. |
| 세부 정보 | 이벤트를 설명하는 추가 정보입니다. |
| 차트에 표시 | 이벤트가 관련 차트에 표시되는지 여부를 나타냅니다. |
GitHub 에서 이 페이지를 편집합니다.