Viewing decisioning studio reports
Learn how to view BrazeAI Decisioning Studio™ reports in Braze, so you can understand how AI-powered decisions impact your campaigns. From performance metrics to data health and system changes, these reports help you understand results, troubleshoot issues, and make informed decisions with confidence.
Prerequisites
Before you can view decisioning studio reports in the Braze, you’ll need to:
- Have an active contract for Braze and BrazeAI Decisioning Studio™.
- Contact your CSM to enable BrazeAI Decisioning Studio™ for you on your behalf.
- Have a live BrazeAI Decisioning Studio™ agent.
Viewing reports
To view metrics for a decisioning studio agents in Braze, go to AI Decisioning > BrazeAI Decisioning Studio™, then select an agent.

Here, you can view reports like performance, insights, diagnostics, and timelines. For more details, see Available reports.
Changing report dates
After opening a report, you can change the date range by selecting a new start and end date from the calendar dropdown.

You can also set a default start date or choose dates to always exclude. Excluded dates will be filtered out of all reports for that agent.
To set or exclude dates, select Settings, then change your default date or exclude dates as needed.

Available reports
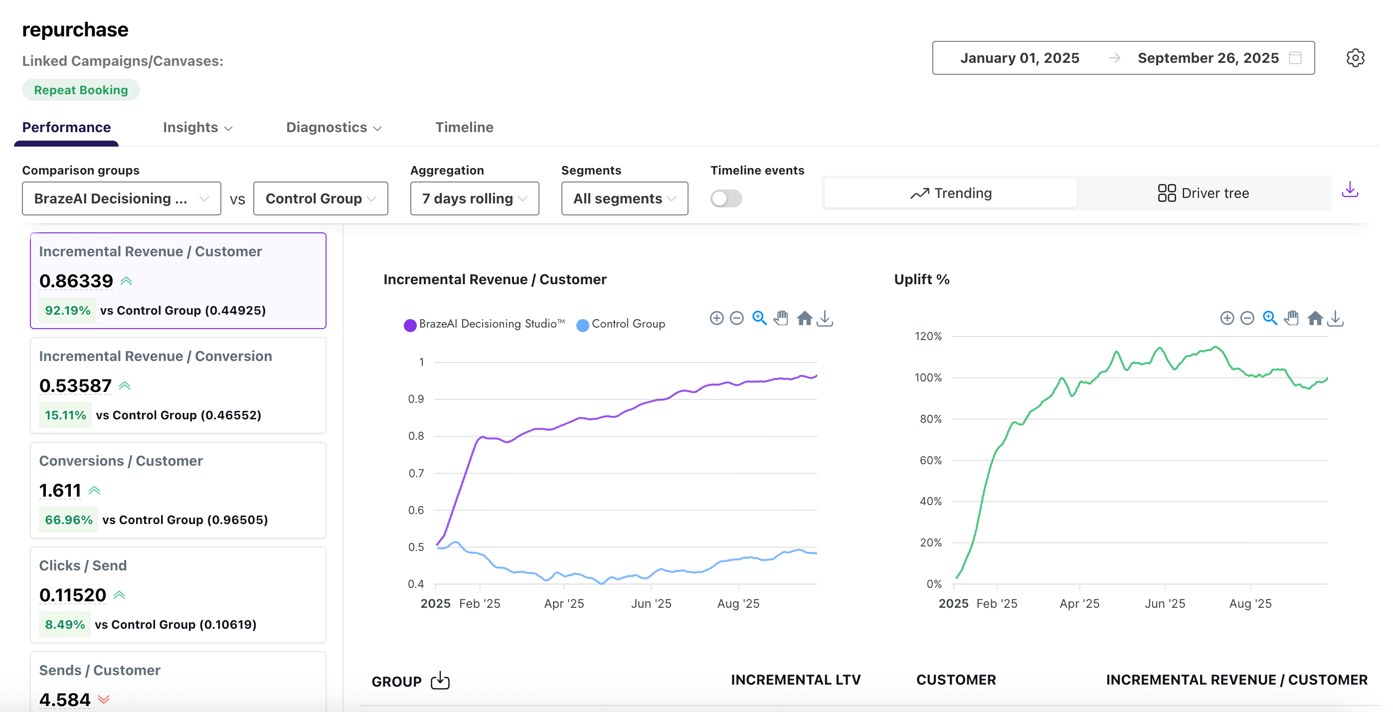
Performance
The performance report offers high-level agent metrics that compare treatment groups (from Braze) to one or more control groups, (like revenue). It supports two different views: Trending and Driver Tree.
By default, the report uses the Trending view, which compares how BrazeAI™ performs over time compared to your control groups, and tracks the uplift evolution.

Alternatively, you can select Driver Tree to view how key value drivers are linked to target metrics, helping you better understand the relationship between them.

To compare performance between two groups, use the dropdowns to select your desired comparison criteria. Refer to the following table for more details:
| Field | Description |
|---|---|
| Comparison groups | The groups that you want to compare in your report. |
| Aggregation | The way the report groups data, such as totals, averages, or percentages. |
| Segments | The audience segments that you created in Braze. |
| Timeline events | The specific events shown over time, such as message sends, opens, or conversions. |
Insights
Insights show you how the various recommendation options in your action bank are generated, like SL or block selection. There’s two different insights reports: Agent preferences and SHAPs.
The Agent preferences report helps you identify seasonal trends and assess the relevance of the choices in the action bank, guiding informed decisions for updates.

Refer to the following table for more details about this report:
| Field | Description |
|---|---|
| Dimension | The attribute used to organize results, such as channel, campaign, or platform. |
| Comparison group | The groups that you want to compare in your report. You can select multiple comparison groups, up to NUM. |
| Parameter | The metric applied to that attribute, such as opens, clicks, or conversion rate. |
| Segment | The audience segment that you created in Braze. |
| Option | The specific recommendation option selected from the action bank. |
| Description | A short explanation of what the option represents. |
| # of times chosen | The total count of how often the option was selected. |
| % of time chosen | The percentage of total selections where this option was chosen. |
The SHAPs report uses the Shapley Additive exPlanations (SHAP) model to help you quantify how each feature or variable contributes to your recommendation model. Each point on the chart represents one SHAP and the distribution of the points represent a general sense of a feature’s directional impact.

Diagnostics
The diagnostics report contains two different report types: Outbound and Inbound.
The outbound diagnostics report shows the daily volume of recommendations generated and activated across your audiences. Use it to spot delivery issues, track spikes or drops in activations, and confirm that messages are reaching the right groups as expected.

The inbound diagnostics report monitors the health of your data feeds into BrazeAI™. It tracks details like file counts, sizes, and row volumes for each asset, helping you confirm that data is flowing in as expected and troubleshoot issues before they affect your models or campaigns.
You can use the dropdown to select different chart metrics, like average file size or file count.

Refer to the following table for more details about each metric in the inbound report:
| Field | Description |
|---|---|
| Data asset | The name of the dataset or file delivered. |
| Date | The date when the data was received. |
| Last delivery time | The most recent time the data was delivered. |
| File count | The total number of files received. |
| Max file size (MBs) | The size of the largest file received, in megabytes. |
| Average file size (MBs) | The average size of all files received, in megabytes. |
| File row count | The total number of rows contained in the delivered files. |
Timeline
The timeline report provides a visual record of key events alongside your performance metrics. These events include model runs, configuration changes, guardrail updates, and more. Annotations appear directly on uplift charts and in a dedicated timeline tab, giving you instant context for shifts in results without needing to track down historical changes.

To compare performance between two groups, use the dropdowns to select your desired comparison criteria. Refer to the following table for more details:
| Field | Description |
|---|---|
| Date | The date when the event occurred. |
| Type | The category of event, such as system update, model run, or configuration change. |
| Label | The name or identifier given to the event. |
| Details | Additional information that describes the event. |
| Visible in Charts | Indicates whether the event is displayed in related charts. |
Edit this page on GitHub